TL;DR
Die scheinbaren „Störungen“ im Frequenzsignal sind meist keine Messfehler. Sie entstehen durch reale Lastwechsel im Netz, die Spannungsamplitude und Phasenwinkel verändern. Phasensprünge führen zu kurzen Frequenzpeaks, schnelle Amplitudenänderungen erzeugen typische Messartefakte. Besonders in Netzen mit geringer Kurzschlussleistung treten diese Effekte deutlicher auf. Eine korrekte Interpretation der Frequenzdaten erfordert daher die Unterscheidung zwischen physikalischen Netzphänomenen und messmethodisch bedingten Transienten.
Einleitung
Wer meine Beiträge regelmäßig liest und die Auswertungen bzw. Graphen genauer ansieht, erkennt oft, dass dem Frequenzsignal teilweise große Störungen oder transiente Anteile überlagert sind. Warum es zu diesen Störungen kommt, und ob es Messfehler oder tatsächliche Phänomene sind, kläre ich hier auf.
Die Netzfrequenz wird anhand der Netzspannung ermittelt, welche in der Praxis weder konstanten Phasen als auch Amplitudenverlauf aufweist. Durch die Lasten, vor allem im weniger „starren“ Niederspannungsnetz mit niedrigerer Kurzschlussleistung, weist die Spannung viele (wenn auch kleine) transiente Spannungsänderungen auf.
Phasensprünge entstehen einerseits durch
- Blindleistungssprünge, welche den Lastwinkel verändern und somit auch den Spannungswinkel der Leitungsimpedanz
- Schalthandlungen, welche die resultierende Leitungsimpedanz als solche verändern
Amplitudensprünge entstehen durch
- Änderungen des Stroms und damit dem Spannungsabfall an der Leitungsimpedanz (sowie Trafo-Impedanz)
Meistens tritt eine Kombination von beiden Phänomenen auf.
Direkt auf die Frequenz wirken sich Phasensprünge aus, da die Frequenz definitionsgemäß die Ableitung der Phasenverschiebung ist. Prinzipbedingt durch die Messmethode führen auch transiente Amplitudenänderungen zu merkbaren Artefakten in den Messdaten.
Experiment im Kleinen
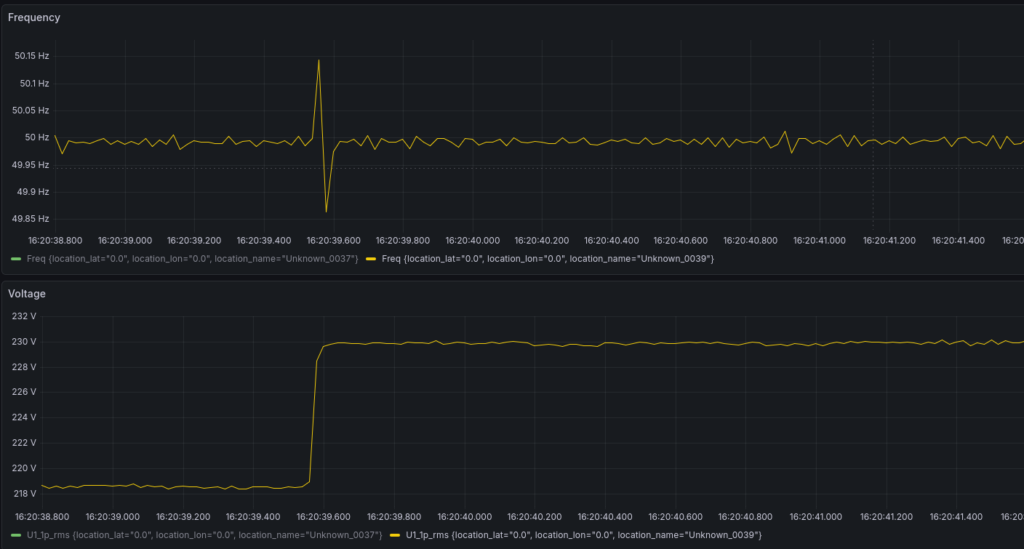
Um die Effekte beim Zu- und Abschalten von Lasten plakativ darzustellen, habe ich eine kleine Netznachbildung, bestehend aus Spannungsquelle mit Innenwiderstand sowie zwei verschiedene zuschaltbare Impedanzen aufgebaut. Die Werte sind dabei so gewählt, dass es zu deutlichen Ausschlägen kommt, um die Wirkung besser darstellen zu können.

Das Voltmeter in der Darstellung entspricht in Wirklichkeit ein PQopen Messgerät, welches an der Position eines Netzanschlusses sitzt. Die Lastimpedanzen sind so gewählt, dass im ersten Versuch ein ohmscher Verbraucher zugeschaltet wird, im zweiten, ein kapazitiver. Die Spannungsquelle ist ein Audio-Verstärker mit nachgeschaltetem (Klein-)Transformator.
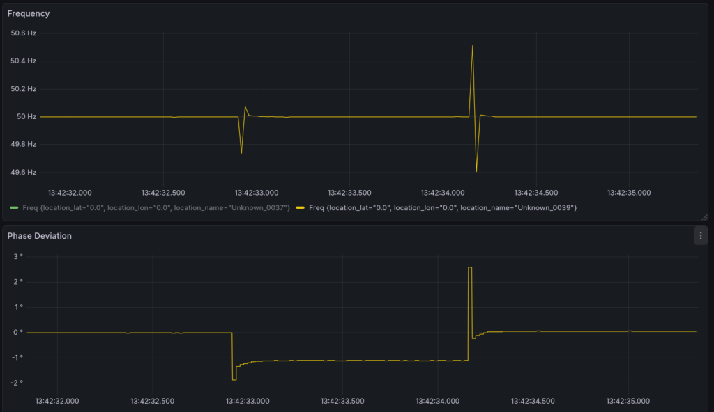
Versuch 1: Ohmsche Last (S2)
Mit der ohmschen Last soll ein Wirkleistungsverbraucher simuliert werden, der erwartbare Spannungsabfall ist hoch, der Phasensprung gering. Aber schauen wir uns die Messergebnisse an:

Der Phasensprung beträgt rund 1° aufgrund der wirksamen Leitungsinduktivität. Dies kann auch berechnet werden aus Frequenzabweichung: (0.15 Hz) / 50 Hz * 360° = 1,08°
Die ausgeprägte Spitze in der Frequenz beim Ausschalten deutet auf eine Spannungsänderung hin (Erklärung folgt weiter unten).
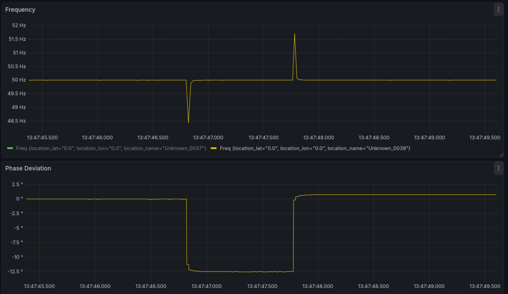
Versuch 2: Kapazitive Last (S1)
Ein Extrembeispiel was die Impedanz angeht ist die Kapazität, welche einen reinen Blindleistungsverbraucher darstellt. Erwartet wird eine höherer Phasensprung und eine sehr kleine Spannungsänderung.

Hier sind deutlich größere Transienten erkennbar, obwohl die Impedanz von Wertebereich dem Widerstand sehr ähnlich gewählt wurde (40 nF entsprechen bei 50 Hz ~ 80 kOhm). Das bedeutet, die Blindleistung führt, wie erwartet, zu einer anderen Art der Belastung, der Phasensprung macht ca. 12,5° aus.
In einem Zeigerdiagramm sehen Versuche 1 und 2 so aus:

Jetzt kann man sich vorstellen, wie unterschiedliche Lasten auf einen Netzknoten wirken. Je höher die Innenimpedanz des Netzes ist, umso stärker ändert sich nicht nur die Spannungsamplitude sondern auch der Winkel. D.h. jede Laständerung bzw. Änderung des Leistungsfaktors führt zu einer Änderung des resultierenden Spannungszeigers am Messpunkt und dementsprechend zu Transienten in der Frequenzmessung.
Parametersimulation
Die Phänomene können natürlich auch komplett simuliert werden, und den Einfluss auf die Messung zeigen, da die generierten Signalformen direkt in den PQopen Messalgorithmus gespielt werden können.
Phasensprung
Bei Schalthandlungen ändert sich der Phasenwinkel in der Spannung einmalig und das zeigt sich in der Frequenzmessung durch einen kurzen Peak in eine Richtung (wie schon beim Experiment gesehen). Je nach Position der Änderung innerhalb der Schwingung, sieht das resultierende Messsignal etwas anders aus, das Integral bleibt aber das selbe.

Beispiel im Netz

Amplitudensprünge
Im Lokalbereich, wo die Kurzschlussleistung abnimmt, häufen sich unter Umständen Artefakte im gemessenen Frequenzsignal. Das lässt sich hauptsächlich auf schnelle Spannungsänderungen zurückführen, die durch geschaltete Lasten hervorgerufen werden. Das sind insbesondere Wärmeerzeuger wie Backöfen, Herdplatten, Wasserkocher, Warmwasserbereiter usw.

Ganz massive Auswirkungen haben schnell geschaltete Lasten mit Impulspaketsteuerung wie Durchlauferhitzer (teilweise auch in Kaffeemaschinen) oder geregelte Heißluftgeräte.

Hintergrund: Einfluss schneller Spannungsänderungen auf die Nulldurchgangsmessung
Treten innerhalb einer Schwingungsperiode schnelle Spannungsänderungen auf, beispielsweise infolge von Lastwechseln, kann die Frequenzmessung mittels Nulldurchgangsdetektion fehlerhaft werden. Ursache hierfür ist, dass das Signal während dieser Periode nicht mehr dem idealen stationären Verlauf entspricht. Im Frequenzspektrum manifestieren sich solche abrupten Änderungen als breitbandige spektrale Anteile bzw. gedämpfte Ausläufer.
Zur Unterdrückung unerwünschter Harmonischer wird häufig ein Tiefpassfilter eingesetzt. Dieser beeinflusst jedoch das zeitliche Verhalten des Signals. Aufgrund der endlichen Einschwingzeit und der gruppenlaufzeitbedingten Verzögerung eines Tiefpassfilters kommt es nach einer Spannungsänderung zu einer transienten Verformung des Ausgangssignals. Insbesondere die integrierende Wirkung des Filters bewirkt, dass sich die Abklingdynamik am Filterausgang verändert.
Ein wesentlicher Effekt dabei ist die kurzzeitige Verschiebung des detektierten Nulldurchgangs. Die Größe und Richtung dieser Verschiebung hängen maßgeblich vom Zeitpunkt der Spannungsänderung innerhalb der Periode ab. Erfolgt die Änderung nahe eines Nulldurchgangs, wirkt sich die transiente Filterantwort besonders stark auf den Messzeitpunkt aus. Die Frequenzmessung kann dadurch systematisch verfälscht werden.
Eine Erhöhung der Grenzfrequenz des Tiefpassfilters kann die transiente Verzerrung zwar reduzieren, führt jedoch zu einem erhöhten Durchlass von Störanteilen und Oberwellen. In der praktischen Anwendung ergibt sich somit ein Zielkonflikt zwischen schneller Signalreaktion und ausreichender Störunterdrückung.
Charakteristisch zu sehen ist eine Spannungsänderung bei einem Frequenz-Peak in die eine Richtung und dann bei der nächsten Periode in die entgegengesetzte Richtung. Es tritt im Mittelwert also kein Phasensprung auf.

Kombinierte Phasen und Amplitudensprünge
Große Elektrostahlwerke belasten das Netz durch den Lichtbogenofen besonders stark. In dem Fall überlagern sich beide Wirkungen. Einerseits moduliert die Blindleistung sehr stark, was den Phasenwinkel der Spannung verändert, andererseits sind auch die Amplitudenänderungen durch die hohen Ströme groß.


Andauernde Phasenänderung
Durch fluktuierende große Lasten, insbesondere bei Asynchronmaschinen mit pulsierender mechanischer Last, kommt es durch starke Änderungen der Blindleistung (bei annähernd gleicher Scheinleistung) zu einer Phasenmodulation der Spannung. Nimmt man eine Frequenzmessung von phasenmodulierten Signalen vor, bekommt man eine mit der Phasenmodulation schwankende Frequenz.
Dies ist kein Messfehler sonder spiegelt die tatsächliche Situation in dem Netzabschnitt wieder.

Kurzschlüsse
Auch Kurzschlüsse sind charakteristisch in den Messdaten zu erkennen. Bei Kurzschlüssen ist fast nur die Netzimpedanz wirksam, welche in vielen Fällen induktiv ausgeprägt ist und entsprechend hohe Phasensprünge beim Eintritt sowie beim Löschen verursacht.

Der Ausschlag in die Positive Richtung deutet tatsächlich auf eine Induktive Belastung hin, ganz im Gegensatz zu unserem kapazitiven Beispiel oben.
Fazit
Die beobachteten Störungen im Frequenzsignal sind überwiegend keine Messfehler, sondern die unmittelbare Folge realer physikalischer Vorgänge im Netz. Lastwechsel verändern Spannungsamplitude und -winkel, wodurch Phasen- und Amplitudensprünge entstehen. Da die Frequenz aus der Phasenänderung abgeleitet wird, führen insbesondere Phasensprünge zu transienten Ausschlägen. Amplitudenänderungen erzeugen – abhängig von Messverfahren und Filterung – charakteristische Artefakte.
Besonders in Netzen mit geringer Kurzschlussleistung treten diese Effekte deutlicher hervor. Die Messung bildet somit nicht nur die Netzfrequenz, sondern auch die dynamische Netzsituation ab. Eine korrekte Interpretation erfordert daher die Unterscheidung zwischen echten frequenzrelevanten Ereignissen und messmethodisch bedingten Transienten. Frequenzartefakte sind damit oft wertvolle Diagnoseindikatoren für Lastdynamik, Blindleistungsänderungen und Netzereignisse – nicht bloß Störungen.
Euer Michael